游戏加加轻量版是一款专业的游戏辅助工具,精简了许多不常用功能,按需获取功能模块,更加轻量小巧支。持DX12、Vulkan开发的绝大部分游戏,能够在游戏内显示硬件的实时状态监控,包括FPS、1%Low帧、CPU/GPU温度、CPU/GPU占用等等,还有可以优化画面饱和度的游戏滤镜,感兴趣的玩家不容错过。
游戏加加轻量版使用说明
1、打开游戏加加轻量版,在首页可以看到硬件信息、游戏滤镜、游戏内监控、性能统计,可以安装需要的模块以使用

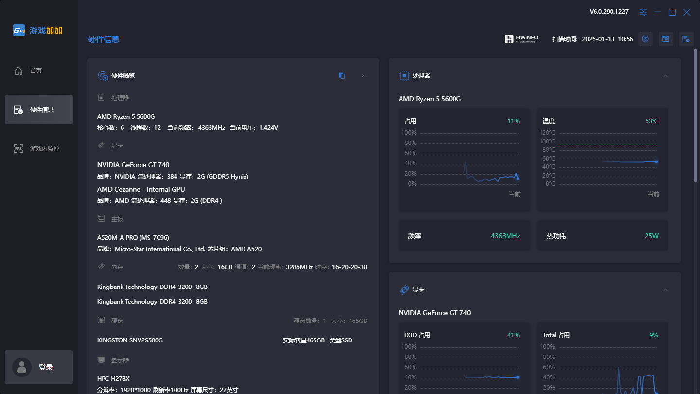
2、在硬件信息界面,能够查看核心硬件的型号、参数,还能监控处理器、显卡的运行状态

3、在游戏内监控界面,可以自定义显示的信息、顺序、字体背景等等

游戏加加轻量版软件特色
四大特色功能全面提升您的游戏体验
BY GAMERS,FOR GAMERS!
实时桌面监测硬件数据状态
自定义显示位置,支持多种个性化皮肤方案
游戏内查看硬件实时状态
监控外观/内容/显示位置随心调整,快捷键轻松控制。
一键改善游戏画面效果
AI智能滤镜等多钟滤镜方案可供选择,快捷键轻松控制。
游戏加加更新内容
全新游戏加加轻量版正式发布
1.游戏加加轻量版首页支持功能模块化下载,首批支持功能:硬件信息、游戏内监控、游戏滤镜、性能统计;
a.硬件信息:调整展示排版页面;
b.游戏内监控:新增“帧生成时间”监控项;传感器数值可添加折线图展示;自定义监控项,自定义更改字体大小和颜色;
c.性能统计:支持标记统计打点,自定义更改统计时间段,可添加曲线图进行对比;新增性能受限展示;
d.游戏滤镜:优化滤镜展示效果,可预览滤镜影响的帧数;
2.游戏加加部分功能如:桌面监控、压力测试、Benchmark等功能正在开发中,暂不支持功能模块化下载。









